• Lien vers X
  • Lien vers Facebook
  • Lien vers Mail
  • Lien vers Rss ce site
  • Lien vers Newsletter
  • Accueil
  • Galerie
  • Portfolio
  • Photos du mois
  • Forum
  • Annonces
  • Boutique
  • Liens
  • News
  • Panier Panier
    0Panier
  • Le CabrioletHistorique-Identification-Conseils-etc…
    • Tout sur la Golf 1 cabriolet
    • Historique
    • Les Prototypes
    • Les Séries spéciales
      • Toutes Les Séries spéciales
      • Liste des Séries spéciales
        • La Azur
        • La Bel-air mono-ton
        • La Bel-air bi-tons
        • La Christmas Cabrio (CC)
        • La Classicline
        • La Classic ’93
        • La Clipper
        • La Coast
        • La Etienne Aigner
        • La Fashionline
        • La Genesis
        • La Havanna
        • La Quartett (1986-1990)
        • La Quartett (1991-1993)
        • La Rivage (UK)
        • La Sondermodell
        • La Sportline
        • La Toscana
        • La White Edition
        • La Youngline
    • Conseils d’achat, dictionnaire
      • Guide et conseils d’achat
      • Bilan Fiabilité
      • Checklist avant achat à télécharger
      • Dictionnaire technique Francais-Allemand
    • Identification – N°série – Codes
      • Les étiquettes constructeur
      • Reproduire l’étiquette de coffre
      • Les Jantes d’origine
      • Codes couleurs
      • Codes selleries
      • Codes options / Séries spéciales
      • Motorisations
    • Notices-clés-pochettes d’origine
      • Les clés d’origine
      • Les documents livrés d’origine
      • Les Notices de Bord
      • Le MFA (ordinateur de bord)
    • Les Accessoires
      • Le Filet Anti-Remous
      • Les Galeries de Toit
      • Les autoradios d’origine
      • Le Kit carrosserie Rieger
      • La Golf 1 cabriolet éléctrique
    • Les Articles de presse
    • Les Publicités Officielles VW
    • Les miniatures (1/18, 1/43, 1/87…)
  • Catalogues et BrochuresDocuments officiels VW
  • TechniqueManuels et dossiers techniques
    • Liste des tutos du site web
    • Mécanique
      • Les couples de serrage
      • La Vidange moteur
      • La santé de vos bougies
      • Changer son Embrayage
      • La semelle de Carbu
      • Dépose de la pompe a eau
      • Remplacement du collecteur
      • Le joint de cache culbuteur
      • Les joints moteur côté distribution
      • Le papillon hautes performances
      • Les échappements de Golf 1
      • Manuel de réparations VW boite BVM020
      • Manuel VW: Le moteur 2H
      • Manuel VW : Injection digifant
      • Manuel VW: injection K-jetronic
      • Manuel de réparations VW tous carburateurs
      • Manuel de réparations VW carburateur Pierburg 2e2
      • Manuel de réparations VW Chauffage et Climatiseur
      • Alternateur : changement roulement
    • Capote/Carosserie
      • Entretenir sa capote vinyle
      • Vidéo VW: Montage de la Capote
      • Manuel VW du montage de la Capote
      • Montage de la capote
      • Manuel VW sur la capote hydraulique
      • Système hydraulique de capote
      • L’attelage sur Golf
      • Supprimer ses serrures
      • Mesures de contrôle carrosserie
      • Remplacer son pare-brise
      • Positionnement des logos Karmann
    • Electricité
      • Les Schémas électriques de 1985 à 1991
      • Le schéma électrique du digifant 1991 (USA)
      • Manuel VW Schéma Parcours courant GTI GLI 1983
      • Le plafonnier temporisé
      • Les vitres électriques
      • Les Sondes et Contacteurs
      • Manomètres VDO : notice et montage
      • Réparer son commodo MFA
    • Habitacle
      • Nettoyer-entretenir un intérieur Cuir
      • Dégarnissage des portières
      • Démontage des sièges et garnitures
      • Changement des fonds de compteur
      • Montage du filet XL et L
    • Trains Roulants
      • Changement silent-blocs train arrière
      • La barre anti-rapprochement Inférieure
      • La taille des jantes
      • Direction assistée : pose-modification-réfection.
    • Audio embarquée
      • Les Faisceaux autoradio
      • Installation HP en 16,5cm
      • Aménagement du coffre
    • Revues Techniques (RTA)
    • Liste des tutos du Forum
    • ETKA en ligne (Eclatés & pièces)
    • VW Classicparts (Pièces dét.)
  • Le ForumRejoignez nous !
    • Accès au Forum
  • Cliquez pour ouvrir le champ de recherche Cliquez pour ouvrir le champ de recherche Rechercher
  • Menu Menu

Archive pour la catégorie : Electricité

Vous êtes ici : Accueil1 / Technique2 / Electricité

Les Schémas électriques de 1985 à 1991

https://www.golf1cabriolet.com/wp-content/uploads/2017/05/miniature_schema_electrique.png 257 341 Fred59 https://www.golf1cabriolet.com/wp-content/uploads/2016/03/logoSVG.svg Fred592017-05-20 20:43:582017-05-21 11:13:36Les Schémas électriques de 1985 à 1991

Réparer son commodo MFA

https://www.golf1cabriolet.com/wp-content/uploads/2016/02/miniature_tuto_mfa.jpg 200 262 Fred59 https://www.golf1cabriolet.com/wp-content/uploads/2016/03/logoSVG.svg Fred592016-02-24 00:09:012016-02-24 00:09:01Réparer son commodo MFA

Manomètres VDO : notice et montage

https://www.golf1cabriolet.com/wp-content/uploads/2016/02/mano_vdo.jpg 170 170 Fred59 https://www.golf1cabriolet.com/wp-content/uploads/2016/03/logoSVG.svg Fred592016-02-18 15:46:222018-11-04 19:21:49Manomètres VDO : notice et montage

Manuel VW Schéma Parcours courant GTI GLI 1983

https://www.golf1cabriolet.com/wp-content/uploads/2016/01/miniature-schéma-parcours-courant-gti-gli-1983.png 226 250 Fred59 https://www.golf1cabriolet.com/wp-content/uploads/2016/03/logoSVG.svg Fred592016-01-13 13:47:022016-03-18 11:27:25Manuel VW Schéma Parcours courant GTI GLI 1983

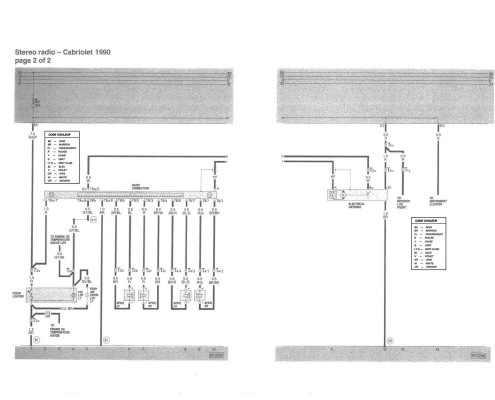
Les Faisceaux autoradio

https://www.golf1cabriolet.com/wp-content/uploads/2015/01/Radio-1990-et-1.jpg 1200 1600 Fred59 https://www.golf1cabriolet.com/wp-content/uploads/2016/03/logoSVG.svg Fred592015-01-25 16:57:332015-05-28 23:08:35Les Faisceaux autoradio

Les Sondes et Contacteurs

https://www.golf1cabriolet.com/wp-content/uploads/2014/11/Moteur.png 597 582 Fred59 https://www.golf1cabriolet.com/wp-content/uploads/2016/03/logoSVG.svg Fred592014-11-09 13:51:072016-03-06 23:14:57Les Sondes et Contacteurs

Les vitres électriques

https://www.golf1cabriolet.com/wp-content/uploads/2012/02/11.jpg 480 640 Fred59 https://www.golf1cabriolet.com/wp-content/uploads/2016/03/logoSVG.svg Fred592012-05-02 13:37:442016-03-08 12:55:38Les vitres électriques

Le plafonnier temporisé

https://www.golf1cabriolet.com/wp-content/uploads/2012/05/miniature_plafonnier.jpg 200 267 Fred59 https://www.golf1cabriolet.com/wp-content/uploads/2016/03/logoSVG.svg Fred592012-05-02 13:04:272016-03-08 12:48:33Le plafonnier temporisé

Le schéma électrique du digifant 1991 (USA)

https://www.golf1cabriolet.com/wp-content/uploads/2012/05/miniature_schéma_elec_digifant.jpg 200 223 Fred59 https://www.golf1cabriolet.com/wp-content/uploads/2016/03/logoSVG.svg Fred592012-05-02 12:05:442017-05-20 20:56:44Le schéma électrique du digifant 1991 (USA)

Pages

  • Accessoires Audio VW de janvier 1986 (All)
  • Accessoires VW 1984 (All)
  • Accessoires VW 1987 (USA)
  • Alternateur : changement roulement
  • Catalogue Etienne Aigner 1991 (USA)
  • Changement silent-blocs train arrière
  • Checklist avant achat à télécharger
  • Codes selleries
  • Dictionnaire technique Francais-Allemand
  • Direction assistée : pose-modification-réfection.
  • Extrait Gamme VW décembre 1985 (Fr)
  • Flyer Technique Cabriolet janvier 1985 (Fr)
  • Flyer Technique Convertible de septembre 1990 (Ang)
  • Flyer Technique Quartett de janvier 1990 (Esp)
  • Flyer White Special (Edition) 1983 (Suisse Fr)
  • La Azur
  • La Coast
  • La Gamme VW 1980 (Fr)
  • La Gamme VW 1980 (Japon)
  • La Gamme VW 1981 (Can)
  • La Gamme VW 1983 N°2 (Ang)
  • La Gamme VW 1985 (Can)
  • La Gamme VW 1986 (USA)
  • La Gamme VW d’avril 1984 (Ita)
  • La GTI convertible de juillet 1988 (Ang)
  • La White Edition
  • Le Cabriolet Quartett de janvier 1990 (Esp)
  • Le Catalogue BBS 1983 (Ang)
  • Le Catalogue Cabriolet/Quartett d’aout 1988 (All)
  • Le Catalogue Cabriolet/Quartett d’août 1992 (All)
  • Le Catalogue Cabriolet/Quartett de janvier 1992 (All)
  • Le Catalogue Cabriolet/Quartett de janvier 1993 (All)
  • Le Catalogue Cabriolet/Quartett janvier 1989 (All)
  • Le Catalogue Cabriolet/Quartett janvier 1990 (All)
  • Le Catalogue Clipper et GTI d’août 1990 (Ang)
  • Le Catalogue Clipper et GTI de janvier 1991 (Ang)
  • Le Catalogue d’Août 1979 (Fr)
  • Le Catalogue d’Août 1981 (All)
  • Le Catalogue d’août 1986 (Fr)
  • Le Catalogue d’août 1987 (Ang)
  • Le Catalogue d’août 1990 (Fr)
  • Le Catalogue d’aout 1993 (Fr)
  • Le Catalogue d’octobre 1989 (Can)
  • Le Catalogue de 1983 ( Japon )
  • Le Catalogue de 1984 ( Japon )
  • Le Catalogue de 1986 (USA)
  • Le Catalogue de 1989 ( Japon )
  • Le Catalogue de 1992 ( Japon )
  • Le Catalogue de Janvier 1979 (Ang)
  • Le Catalogue de janvier 1979 (Suisse FR)
  • Le Catalogue de Janvier 1985 v1 (All)
  • Le Catalogue de Janvier 1985 v2 (All)
  • Le Catalogue de janvier 1986 (All)
  • Le Catalogue de janvier 1987 (All)
  • Le Catalogue de janvier 1990 (Aut)
  • Le Catalogue de janvier 1990 (Suisse FR)
  • Le Catalogue de janvier 1991 (Fr)
  • Le Catalogue de janvier 1993 (Ang)
  • Le catalogue de la CC de 1986 (All)
  • Le Catalogue de mi-1984 ( Japon )
  • Le Catalogue Golf et Cabriolet de 1981 (USA)
  • Le Quartett d’août 1991 (Suisse FR)
  • Le Quartett d’août 1987 (Fr)
  • Le Quartett de février 1987 (All)
  • Les clés d’origine
  • Les couples de serrage
  • Les documents livrés d’origine
  • Les GTI Sportline-Rivage de mai 1991 (Ang)
  • Les joints moteur côté distribution
  • Les Petites Annonces
  • Les Schémas électriques de 1985 à 1991
  • Les Tarifs et options d’avril 1985 (All)
  • Les Tarifs et options de 1980 (All)
  • Les Tarifs et options de novembre 1985 (All)
  • Les Tarifs et options VW de février 1990 (All)
  • Liste des Tutos du site web
  • Manomètres VDO : notice et montage
  • Manuel de réparations VW boite BVM020
  • Manuel de réparations VW carburateur Pierburg 2e2
  • Manuel de réparations VW Chauffage et Climatiseur
  • Manuel de réparations VW tous carburateurs
  • Manuel VW Schéma Parcours courant GTI GLI 1983
  • Mon Compte
  • Nettoyer-entretenir un intérieur Cuir
  • Politique de confidentialité
  • Positionnement des logos Karmann
  • Remplacer son pare-brise
  • Réparer son commodo MFA
  • Reproduire son étiquette de coffre
  • Tout sur la Golf 1 cabriolet
  • 6 séries spéciales de juin 1984 (All)
  • Commande
  • golf 1 cabriolet
  • Mon Panier
  • Acapulco-Classicline-Sportline-Toscana d’octobre 1992 (All)
  • Historique
  • La Bel-air bi-tons
  • Acapulco-Classicline-Sportline-Toscana de janvier 1993 (All)
  • Aménagement du coffre
  • Guide et conseils d’achat
  • La Bel-air mono-ton
  • Accessoires Audio VW d’août 1986 (All)
  • Boutique
  • La Christmas Cabrio (CC)
  • Les Catalogues
  • Accessoires Rabbit/Convertible 1981 (USA)
  • Changement des fonds de compteur
  • Identification – décodage n°de série (étiquettes constructeur)
  • La Classic ’93
  • Accessoires VW 1982 (USA)
  • Changer son Embrayage
  • La Classicline
  • Motorisations
  • Accessoires VW 1989 (USA)
  • Contact
  • La Clipper
  • Les Jantes d’origine
  • Accessoires VW Golf 1 1983 (Fr)
  • Codes couleurs
  • Dégarnissage des portières
  • La Etienne Aigner
  • Classicline-Sportline-Fashionline novembre 1991 (All)
  • Codes options / Séries spéciales
  • Démontage des sièges et garnitures
  • La Fashionline
  • Classicline-Sportline-Youngline janvier 1991 (Suisse FR )
  • Dépose de la pompe a eau
  • La Genesis
  • Meetings, rencards, insolites, wallpapers
  • Classicline, Sportline et Youngline mai 1991 (Fr)
  • Entretenir sa capote vinyle
  • La Havanna
  • Les Notices de Bord
  • Coast 1990 (All)
  • Etienne Aigner mars 1990 (All)
  • google
  • La Quartett (1986-1990)
  • La Quartett (1991-1993)
  • Flyer GL-GLI d’octobre 1984 (Ita)
  • Google_banniere_index
  • La Rivage (UK)
  • Flyer GL-GLI de septembre 1984 (Fr)
  • La Sondermodell
  • Flyer Technique Cabriolet / Quartett août 1990 (Fr)
  • Inscription à la Newsletter
  • La Sportline
  • Flyer Technique Convertible de janvier 1989 (Ang)
  • Installation HP en 16,5cm
  • La Toscana
  • Flyer Technique de septembre 1988 (Fr)
  • L’attelage sur Golf
  • Flyer Technique VW août 1993 (All)
  • La barre anti-rapprochement Inférieure
  • La Youngline
  • Flyer Technique VW de janvier 1987 (Ang)
  • La Galerie
  • Flyer Technique VW nov 1979 (Suède)
  • Flyer Technique Youngline, Classicline, Sportline 1993 (Fr)
  • La santé de vos bougies
  • Flyer VW 1979 (Fr)
  • La semelle de Carbu
  • La Caravane Karmann Postillion (All)
  • La taille des jantes
  • La Gamme et Tarifs Rabbit de janvier 1992 (Aut)
  • La Vidange moteur
  • La Gamme Golf 1991 (Can)
  • Le Filet Anti-Remous
  • La Gamme VW 1980 (Canada)
  • Le joint de cache culbuteur
  • La Gamme VW 1980 (USA)
  • La Golf 1 cabriolet éléctrique
  • Le Kit carrosserie Rieger
  • La Gamme VW 1981 (All)
  • Le papillon hautes performances
  • La Gamme VW 1981 (Japon)
  • Le plafonnier temporisé
  • La Gamme VW 1983 (Ang)
  • Le schéma électrique du digifant 1991 (USA)
  • La Gamme VW 1983 (USA)
  • La Gamme VW 1984 (USA)
  • Les Articles de presse
  • La Gamme VW 1984 (Japon)
  • La Gamme VW 1985 (Japon)
  • Les autoradios d’origine
  • La Gamme VW 1985 (USA)
  • Les Bons plans
  • La Gamme VW 1988 (All)
  • La Gamme VW 1991 (Fr)
  • La Gamme VW 1993 (USA)
  • La Gamme Wolfsburg 1983 (USA)
  • Les échappements de Golf 1
  • La Gamme Wolfsburg de 1984 (USA)
  • Les Faisceaux autoradio
  • La gamme Wolfsburg Edition de 1985 (USA)
  • Les miniatures (1/18, 1/43, 1/87…)
  • La Golf Classic de mai 1993 (Fr)
  • La GTI convertible d’octobre 1987 (Ang)
  • Les Prototypes
  • La GTI convertible de Mai 1983 (Ang)
  • Les Publicités Officielles VW
  • La Quartett d’août 1986 (Ang)
  • Les Séries spéciales
  • La Rabbit Cabrio & Quartett janvier 1991 (Aut)
  • Les Sondes et Contacteurs
  • La Rabbit de 1982 (USA)
  • La Rabbit, Quartett, Youngline juin 1991 (Aut)
  • Les vitres électriques
  • La White Edition 1983 (All) n°2
  • La White Edition de 1983 (All) n°3
  • Manuel VW : Injection digifant
  • La White Edition de février 1983 (All)
  • Manuel VW du montage de la Capote
  • La Wolfsburg Edition de 1983 (USA)
  • Manuel VW sur la capote hydraulique
  • La Youngline de mars 1991 (Aut)
  • Manuel VW: injection K-jetronic
  • Le Bel-Air de mars 1990 (All)
  • Manuel VW: Le moteur 2H
  • Le Cabriolet Quartett de février 1987 (Ita)
  • Le Cabriolet Canadien 1992 (Can)
  • Mesures de contrôle carrosserie
  • Le Cabriolet CC, White, Mister Moon de janvier 1986 (All)
  • Montage de la capote
  • Le Cabriolet Frühling 1989 (All)
  • Montage du filet XL et L
  • Le Cabriolet Havanna 1985 (All)
  • Nos liens
  • Le Cabriolet/ Quartett août 1991 (All)
  • Photos du mois
  • Le Catalogue BBS 1981 (All)
  • Remplacement du collecteur
  • Le Catalogue Bieber (All)
  • Revues Techniques (RTA)
  • Le Catalogue Cabriolet/Quartett août 1987 (All)
  • Supprimer ses serrures
  • Le Catalogue Cabriolet/Quartett août 1989 (All)
  • Système hydraulique de capote
  • Le Catalogue Classicline de décembre 1992 (Belgique)
  • Toutes les News
  • Le Catalogue d’août 1979 (All)
  • Vidéo VW: Montage de la Capote
  • Le Catalogue d’Août 1979 (Ang)
  • Le Catalogue d’août 1980 (Ang)
  • Le Catalogue d’août 1980 (Fr)
  • Le Catalogue d’août 1981 (Fr)
  • Le Catalogue d’août 1981 (Ita)
  • Le MFA (ordinateur de bord)
  • Bilan Fiabilité
  • Le Catalogue d’août 1982 (All)
  • Le Catalogue d’août 1982 (Fr)
  • Les Galeries de Toit
  • Le Catalogue d’août 1982 (Ita)
  • Le Catalogue d’août 1983 (All)
  • Le Catalogue d’août 1983 (Ang)
  • Le Catalogue d’août 1983 (Fr)
  • Le Catalogue d’août 1984 (All)
  • Le Catalogue d’août 1984 (Fr)
  • Le Catalogue d’août 1985 (All)
  • Le Catalogue d’août 1988 (Fr)
  • Le Catalogue d’avril 1986 (Ita)
  • Le Catalogue d’octobre 1983 (Ita)
  • Le Catalogue d’août 1993 modèle 1994 (All)
  • Le Catalogue de 1985 (Can)
  • Le Catalogue de 1985 (USA)
  • Le Catalogue de 1989 (USA)
  • Le Catalogue de 1989, 1990, 1991 (Australie)
  • Le Catalogue de 1990 (USA)
  • Le Catalogue de 1993 (Japon)
  • Le Catalogue de 1993 (USA)
  • Le Catalogue de décembre 1978 (All)
  • Le Catalogue de décembre 1979 (All)
  • Le Catalogue de février 1989 (ITA)
  • Le Catalogue de janvier 1979 (Fr)
  • Le Catalogue d’août 1979 (Ita)
  • Le Catalogue de Janvier 1981 (All)
  • Le Catalogue de janvier 1982 (Ita)
  • Le Catalogue de janvier 1983 (All)
  • Le Catalogue de Janvier 1983 (Ang)
  • Le Catalogue de janvier 1984 (All)
  • Le Catalogue de Janvier 1985 (Ang)
  • Le Catalogue de Janvier 1985 (Fr)
  • Le Catalogue de janvier 1986 (Ang)
  • Le Catalogue de janvier 1986 (Fr)
  • Le Catalogue de janvier 1987 (Fr)
  • Le Catalogue de janvier 1990 (Fr)
  • Le Catalogue de janvier 1992 (Ang)
  • Le Catalogue de janvier 1992 (Fr)
  • Le Catalogue de janvier 1993 (Fr)
  • Le Catalogue de juillet 1986 (All)
  • Le Catalogue de juin 1987 (Ang)
  • Le Catalogue de mai 1988 (Fr)
  • Le Catalogue de septembre 1981 (Ang)
  • Le Catalogue de septembre 1984 (Ang)
  • Le Genesis de mai 1992 (All)
  • Le GL-GLI de 1986 (Doc Karmann All)
  • Le Quartett d’août 1988 (Fr)
  • Le Quartett de janvier 1990 (All)
  • Le Quartett d’août 1990 (Fr)
  • Le Quartett d’août 1991 (Fr)
  • Le Quartett de 1991 (Doc Karmann 1 All)
  • Le Quartett de 1991 (Doc Karmann 2 All)
  • Le Quartett de janvier 1989 (Fr)
  • Le Quartett de janvier 1989 (Version2 Fr)
  • Le Quartett de janvier 1990 (Fr)
  • Le Quartett de juillet 1986 (All)
  • Le Quartett de septembre 1986 (Fr)
  • Les Tarifs de 1980 (Fr)
  • Les Tarifs de 1984 (Fr)
  • Les Tarifs de 1988 (Fr)
  • Les Tarifs du cabriolet de 1982 (All)
  • Les Tarifs VW 1991 (Fr)
  • Rabbit cabrio novembre 1988 (Aut)
  • Youngline, Classicline, Sportline février 1992 (Fr)

Catégories

  • Accessoires
  • Archives des News
  • Audio embarquée
  • Boutique
  • Capote/Carrosserie
  • Catalogues
  • Documents livrés d'origine
  • Electricité
  • Guides d'achat
  • Habitacle
  • Historique et prototypes
  • Identification
  • La Golf 1 cabriolet
  • Liens
  • Liste des séries spéciales
  • Mécanique
  • Meetings et Rencard
  • Miniatures
  • News
  • Petites annonces
  • Photos
  • Presse et publicités VW
  • Séries spéciales
  • Technique
  • Trains roulants

Archive

  • décembre 2019
  • janvier 2019
  • janvier 2018
  • novembre 2017
  • octobre 2017
  • juillet 2017
  • juin 2017
  • avril 2017
  • janvier 2017
  • décembre 2016
  • octobre 2016
  • juillet 2016
  • avril 2016
  • février 2016
  • janvier 2016
  • décembre 2015
  • septembre 2015
  • juillet 2015
  • mai 2015
  • avril 2015
  • mars 2015
  • février 2015
  • janvier 2015
  • décembre 2014
  • octobre 2014
  • septembre 2014
  • juillet 2014
  • mai 2014
  • janvier 2014
  • décembre 2013
  • mai 2012

Dernières pages

  • La Quartett (1986-1990)30 mars 2026 - 12 h 15 min
  • La Golf 1 cabriolet éléctrique28 mars 2026 - 13 h 55 min
  • La White Edition28 mars 2026 - 13 h 29 min
  • Tout sur la Golf 1 cabriolet18 février 2019 - 11 h 09 min
  • Les documents livrés d’origine16 janvier 2019 - 11 h 37 min

Derniers portfolios

  • Wallpapers
    Wallpapers – Fonds d’écran9 mai 2017 - 11 h 30 min
  • Ardèche Tour 20163 octobre 2016 - 15 h 38 min
  • Escapade dans l’Esterel le 25/06/201630 juin 2016 - 15 h 37 min
  • Escapade Minervois/vallée de l’Orb 10/04/201619 avril 2016 - 23 h 55 min

Dernières Petites Annonces

  • Recherche WUR dx1800
    Bonjour, Je recherche un WUR fonctionnel pour un 1800 dx, si quelqu’un a ça je suis preneur. Merci à tous

    [Lire la suite]

  • Recherche phare motorisé
    Bonjour Je cherche un phare motorisé golf 1 cabriolet

    [Lire la suite]

  • Poignee droite verrouillage capote
    Hello la tribu Tout est dans le titre, je recherche donc la poignée droite avec le verrouillage, mais à défaut…

    [Lire la suite]

© Copyright - Golf1cabriolet.com 2026 - politique de confidentialité
  • Lien vers X
  • Lien vers Facebook
  • Lien vers Mail
  • Lien vers Rss ce site
  • Lien vers Newsletter
Faire défiler vers le haut Faire défiler vers le haut Faire défiler vers le haut

En poursuivant votre navigation sur ce site, vous acceptez l’utilisation de cookies.

OKLearn more

Cookies et paramètres de confidentialité



Comment nous utilisons les cookies

Nous pouvons demander que les cookies soient mis en place sur votre appareil. Nous utilisons des cookies pour nous faire savoir quand vous visitez nos sites Web, comment vous interagissez avec nous, pour enrichir votre expérience utilisateur, et pour personnaliser votre relation avec notre site Web.

Cliquez sur les différentes rubriques de la catégorie pour en savoir plus. Vous pouvez également modifier certaines de vos préférences. Notez que le blocage de certains types de cookies peut avoir une incidence sur votre expérience sur nos sites Web et les services que nous sommes en mesure d’offrir.

Cookies Web Essentiels

Ces cookies sont strictement nécessaires pour vous délivrer les services disponibles sur notre site et pour utiliser certaines de ses fonctionnalités.

Du fait que ces cookies sont absolument nécessaires au bon rendu du site, les refuser aura un impact sur la façon dont il fonctionne. Vous pouvez toujours bloquer ou effacer les cookies via les options de votre navigateur et forcer leur blocage sur ce site. Mais le message vous demandant de les accepter/refuser reviendra à chaque nouvelle visite sur notre site.

Nous respectons votre choix de refuser les cookies mais pour éviter de vous le demander à chaque page laissez nous en utiliser un pour mémoriser ce choix. Vous êtes libre de revenir sur ce choix quand vous voulez et le modifier pour améliorer votre expérience de navigation. Si vous refusez les cookies nous retirerons tous ceux issus de ce domaine.

Nous vous fournissons une liste de cookies déposés sur votre ordinateur via notre domaine, vous pouvez ainsi voir ce qui y est stocké. Pour des raisons de sécurité nous ne pouvons montrer ou afficher les cookies externes d’autres domaines. Ceux-ci sont accessibles via les options de votre navigateur.

Autres services externes

Nous utilisons également différents services externes comme Google Webfonts, Google Maps, autres hébergeurs de vidéo. Depuis que ces FAI sont susceptibles de collecter des données personnelles comme votre adresse IP nous vous permettons de les bloquer ici. merci de prendre conscience que cela peut hautement réduire certaines fonctionnalités de notre site. Les changement seront appliqués après rechargement de la page.

Réglages des polices Google :

Réglages Google Map :

Réglages reCAPTCHA :

Intégrations de vidéo Vimeo et Youtube :

Politique de Confidentialité

Vous pouvez lire plus de détails à propos des cookies et des paramètres de confidentialité sur notre Page Mentions Légales.

Politique de confidentialité
Accept settingsHide notification only